空壓機余熱回收工程注意事項
空壓機后處理設備的出現主要原因是:空壓機工作的時候產生過多的水分和油雜質導致空壓機房潮濕,影響空壓機工作和本身配件的使用壽命,為解決這系列的問題,空壓機余熱回收熱水機產品問世。成功解決這些煩惱同時給自己帶來了熱水,既節能又環保,不過安裝空壓機余熱回收熱水機的機房地點是個很重要的問題,因為這關系到空壓機本身還關系到空壓機余熱回收工程的效果,今天跟大家一起分享下多年來安裝空壓機余熱回收熱水機選機房的經驗:
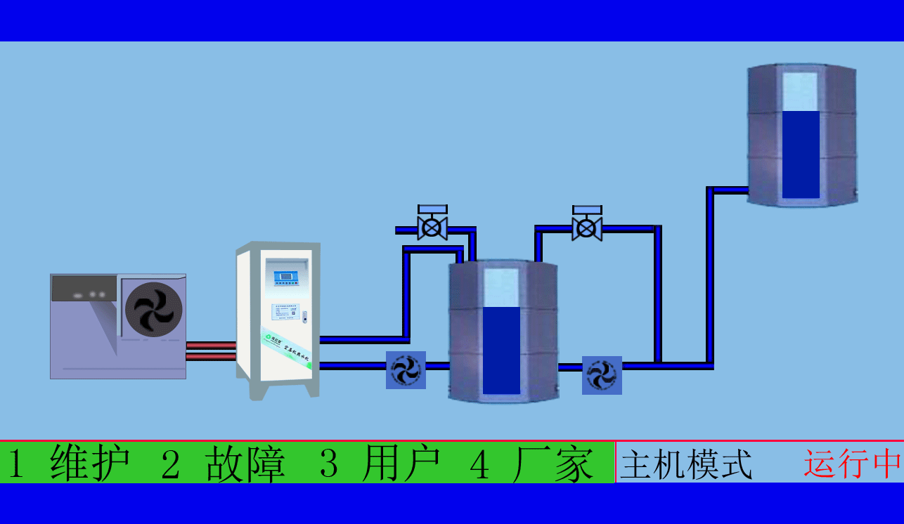
空壓機余熱回收工程,高效余熱回收95%以上無能耗,年省十余萬讓您用上免費的熱水,嚴格質檢廠家直銷性價比優
空壓機余熱回收工程,有效提高空壓機的工作效率,有效治理熱污染,冷風機也不需再開啟,有效延長空壓機的壽命
一、機房場所應保持干燥,透風條件良好且灰塵少,氛圍清爽,盡量防止多粉塵、多油、濕潤的狀況,以削減對空壓機的毀傷,從而延長其使用壽齡,更不能使空壓機吸入有氧化性氣體、油漆分子與含有易爆或化學因素和蒸汽等氣體,免得危及壓縮機的使用人員或造成機組故障。空壓機房內應保持較穩定的溫度,不應高于35℃,不應低于0℃。空壓機吸引較低溫度的氣會削減排風量,空壓機房內的壓力管道嚴禁發生磕碰,嚴禁在帶電帶壓的情況下進行拆裝。
二、空氣壓縮設備作為一種需要的動力制造形式之一,被普及運用在各行各業中,在其維護上也是有諸多的細節和留神事項。做好了設備頤養維護,才會延長空氣壓縮機的使用壽命。因此準確的做好空壓機房的方案,對空壓機的維護和頤養也會起到一定的變化。對此,提出幾點建議:空壓機房內必需平展硬質,同時應維持空壓機節能改造的干凈清潔,無雜物聚積,特別是易著火易爆品,并應配備滅火器等的設施,使機房的易然性得到保障。應決議開闊、采光良好的場所,以利于空壓機操縱、調養與維修時所需的空間與照明。
空壓機余熱回收工程,高品質十年空壓機行業經驗質監精細到每個零件,擁有自己的研發團隊誠信經營誠信做事
空壓機余熱回收工程,根據用戶制定適用的熱水工程方案,工程周期短數名高級工程師研發實力雄厚,2007年已獲國家專利
三、縱然合理的使用情況下,壓縮的氣體中仍會含有少量的水分和微量油份,這些會降低工廠的出產品與出產品質量,更來不及將未經處置過濾的空氣直接用于呼吸用氣或食物制作,因而必須放置壓縮空氣傳熱處理設備。空壓機的放置應貼墻面,預留出適當的距離,以保有一定的通風與考驗空間,也防不利于空壓機的頤養和護衛。
四、利用職員理應在熟讀操作手冊以后才執行操縱與保養壓縮機的任務,當呈現變故時,必須即時講述給設備售后管事人員。平日應留神按期對空壓機的各零部件的發展保護及調養,使機械設備處在最佳的運行外形。配合空壓機余熱回收熱水機設備使用,不光利用了空壓機的廢熱加熱熱水,還降低了空壓機的故障概率和動力喪失的概率,到達節能的目的。
烏拉草空壓機熱水機送來春天的溫暖,鐵扳手設備技術匠心精神盡心服務
東莞市斯域機電有限公司10年來專注從事空壓機熱水機研發生產及空壓機余熱回收工程設計、安裝。公司于2007年已獲自主國家空壓機余熱利用專利,是空壓機余熱利用原創者。空壓機設備和熱水行業經驗豐富,具有研發設計改造能力,確保熱水機、設備技術始終保持行業領先。只做用戶滿意的設備和熱水工程,售后服務的基礎上增值技術支持,廠家直銷、產業式整體解決、包效果。高效節能、安全環保、嚴格質檢、耐用壽命長、工程周期短性價比優。為用戶免費提供空壓機余熱回收工程方案設計,讓企業用上真正不花錢的熱水,為企業節約能源,為環境保護作出貢獻。全國服務熱線:0769-22909105
文章出自專業的空壓機余熱回收工程廠家 ——東莞市斯域機電有限公司(www.yrhygc.com)轉載請注明出處!








